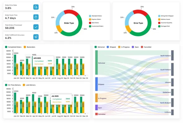
Unify Your End-to-End Operations with Real-Time Visibility
No more juggling tools. Provenant brings all your orders, suppliers, and customers together in one smooth, connected experience.
E2E operations in one platform
Real-time supplier performance tracking
Fast setup and ready-to-use workflow
Enhanced customer satisfaction through accurate, on-time fulfilment

You shouldn’t lose customers because your tools can’t keep up.
With Provenant, your team, suppliers, and customers stay aligned, from the moment an order comes in to the moment it’s delivered and invoiced.